郑州瑞谷粮食工程有限公司欢迎你的光临!                                  咨询电话13938215776  13938215776@163.com

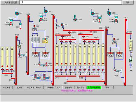
清理间工控画面
分享到:

清理间工控画面

 
厂商: 郑州谷瑞丰机械设备有限公司
类型: PLC自动控制系统
价格: 面议
人气: 1453
详情

直观准确地呈现清理工艺,控制方便。

清理间工控画面可以实时呈现车间运行情况,设备是否正常运行,还有报警提示,麦仓的高、低料位报警,还可以精确地配麦,操作者可以通过点击画面来控制整个生产,例如开机停机、换仓、暂停等。方便、快捷、准确。

联系我们


电话:13938215776

客服 :

邮件:13938215776@163.com

地址:郑州市科学大道与长椿路升龙又一城中央广场A座11楼102






扫描查看微信公众号                                  扫描查看手机网站

         

 扫描查看手机网站                                      扫描查看微信公众号       


在线留言
姓名
*
电话
*
邮箱
*
公司名称
*
需求
内容
验证码
 换一张
*
提交